专业的技术团队,为您专属设计开发
●智能抛光线 智能抛光机采用欧姆龙CJ系列为控制中心,可以实时观测到各磨头的运行状态、温度、电流等参数,也可实时显示磨料的剩余尺寸。通过光纤长距离实时传输生产数据到办公室,可以实现在办公室实时查看各类生产数据、设备的运行数据及维修保养情况等,生产管理员可以远程下达生产任务及生产的工艺参数。 |
|
![]() |
![]() |
![]() |
|
●辊压成型生产线改造 本系统主要采用西门子硬件组成,主CPU采用西门1500系列,伺服采用V90,主要送料部分采用精确度更高,响应更快的S210伺服,变频则采用G120系列。全系统采用PROFINET通讯,响应速度快、更稳定,方便故障排查。操作也更加简便。 |
|
![]() |
![]() |
●废气处理系统 通过在办公室布局系统可以实时监视现场运行的数据,全面报警功能、历史数据管理功能、报表展示功能、历史数据查询功能、历史趋势图等功能。 该系统也可以通过手机APP远程对设备进行监控管理以及控制,通过设备报警信息进行实时处理,可大大提高了设备运行的安全性,减少设备不必要的损失。用户可以通过在手机上观看设备实时运行状态和历史数据,可及时排除故障,提高维修的效率。 |
|
![]() |
![]() |
●石英石自动生产线 系统采用多 PLC 控制,工业 CANBUS 通讯交换信号,提高通讯实时性,系统信息、故障报警实时显示。 |
|
![]() |
|
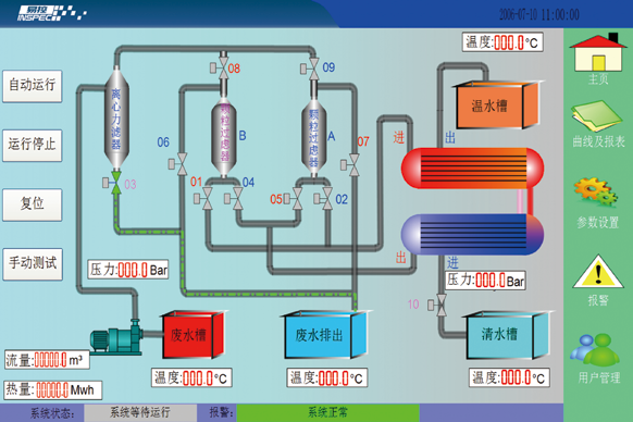
●污水热能交换机 技术特点:系统采用德国西门子PLC、触摸屏及易控组态系统,集成本地操作和远程监控的功能,通过画面的动态效果能直观的了解实时运行状况;系统具有故障自检、全自动运行功能(包括自动切换过滤组和自动清洗过滤器),并能根据实际管道压力自动调节污水流量,使交换效率处于最高状态。通过模拟量模块对现场温度、压力、流量进行精确采集并在上位机显示、记录、统计,以及生成报表,能方便地查询历史数据及直观地显现设备的热转换效率。 |
|
![]() |
![]() |
●PVC生产线系统 系统通过采用西门子WinCC上位机和S7-315PLC以及西门子的变频器实现系统的组成,通过PROFIBUSDP的方式连接系统与操作面板,使得系统走线方便。其中系统组态进行精确采集并在上位机显示、记录、统计,以及生成报表,能方便地查询历史数据及直观地显现设备的生产情况以及故障系统等。 |
|
![]() |
|
●原料配送 技术特点:系统采用称重传感器、西门子触摸屏、西门子PLC、远程模块、模拟量模块、系统组态等控制整个系统的运行,模拟量控制电机的变速运行准确称重粉料的重量达到客户需求的范围之内,远程模块实现对系统的远程操作减少对整套系统的线体的布局,系统组态进行精确采集并在上位机显示、记录、统计,以及生成报表,能方便地查询历史数据及直观地显现设备的生产情况以及故障查询等。 |
|
![]() |
![]() |
|
|