污水热能交换机



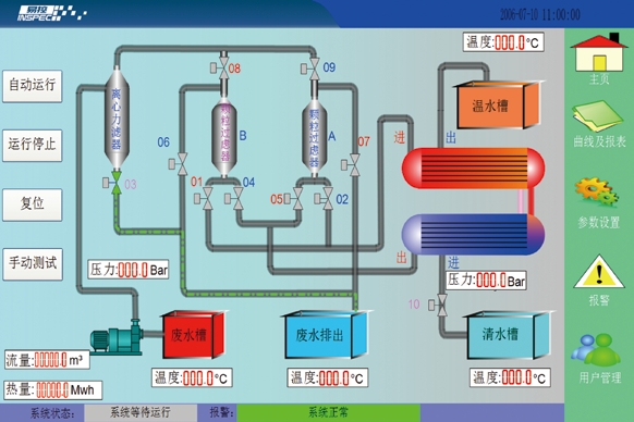
系统采用德国西门子 PLC、触摸屏及易控组态系统,集成本地操作和远程监控的功能 , 通过画面的动态效果能直观的了解实时运行状况;系统具有故障自检、全自动运行功能(包括自动切换过滤组和自动清洗过滤器),并能根据实际管道压力自动调节污水流量,使交换效率处于最高状态。通过模拟量模块对现场温度、压力、流量进行精确采集并在上位机显示、记录、统计,以及生成报表,能方便地查询历史数据及直观地显现设备的热转换效率。

佛山市一梅新星科技有限公司 © 版权所有
网站建设:合优网络
粤ICP备2024169200号

地址:广东省佛山市南海区丹灶镇下滘开发区明沙南路 9 号
手机:13630181718
电话:0757-85130103
传真:0757-85130203
Email:13630103135@139.com